-
Loki日志全链路实战:从收集到告警的完整指南
- 引言:为什么选择Loki?
传统日志系统的痛点
- 资源消耗高:ELK(Elasticsearch)需要为全文检索建立复杂索引,存储成本飙升,官方数据是通常可以将数据压缩20%~30%,实测下来在某些场景下可以达到50%,使用DEFLATE压缩算法,最低可以降低超过70%
- 云原生适配差:Kubernetes动态环境下的日志标签管理困难
Loki的核心优势
- 轻量级设计:仅索引元数据(标签),有近10倍的压缩比,5G数据输入存储实际增长5G。
- 无缝集成:原生支持Prometheus生态,原生集成grafana,支持集群本身监控告警和日志监控告警。
- 动态标签:完美适配Kubernetes Pod/Node等动态资源标签
- Loki架构解析
核心组件与数据流
Loki则采用了分布式架构,将日志数据存储在多个节点上,Promtail进行日志收集,可视化依赖于Grafana。
关键概念解析

点击图片可查看完整电子表格
- 部署
环境准备
- 硬件建议:
- 生产环境:至少3节点集群(每个节点4核8GB+)
- 存储:优先选择SSD + S3兼容存储(MinIO)
- 版本选择:
SQL
推荐使用v2.8+版本
helm repo add grafana https://grafana.github.io/helm-charts
helm repo updateKubernetes集群部署
SQL
使用Helm部署Loki Stack(包含Promtail)
helm upgrade –install loki grafana/loki-stack \
–set promtail.enabled=true \
–set loki.persistence.enabled=true \
–set loki.persistence.size=100GiPromtail配置示例
SQL
#promtail-config.yaml
server:
http_listen_port: 9080positions:
filename: /tmp/positions.yamlclients:
url: http://loki:3100/loki/api/v1/pushscrape_configs:
job_name: kubernetes
kubernetes_sd_configs:
role: pod
pipeline_stages:
docker: {}
relabel_configs:
source_labels: [__meta_kubernetes_pod_label_app]
target_label: app- 告警集成
grafana告警规则配置


- 性能优化与分析实践
存储优化技巧
SQL
#loki-config.yaml 优化片段
schema_config:
configs:
– from: 2023-01-01
store: boltdb-shipper
object_store: s3
schema: v11
index:
prefix: index_
period: 24hchunk_store_config:
max_look_back_period: 720h # 日志保留30天日志查询和分析

- 首先,指定 查询文件 filename=”/usr/local/nginx/logs/loki-error.log”
- 然后,通过json的方式
- 最后,设置条件选择,比如status=500、server_name=com
查询加速策略
- 预过滤标签
SQL
#先通过精确标签缩小范围
{cluster=”aws”, pod=~”frontend-.+”} |= “timeout”- 避免全文本扫描:优先使用|=(包含)而非|~(正则)
- 真实场景案例
案例1:nginx5xx日志收集
重新编译nginx
SQL
#上传安装包
nginx-1.25.3.tar.gz、ngx_http_geoip2_module-3.4.tar.gz、libmaxminddb-1.9.1.tar.gz、GeoLite2-City.mmdb、GeoLite2-Country.mmdb#nginx重新编译
./configure –prefix=/usr/local/nginx –with-compat –with-file-aio –with-threads –with-http_addition_module –with-http_auth_request_module –with-http_dav_module –with-http_flv_module –with-http_gunzip_module –with-http_gzip_static_module –with-http_mp4_module –with-http_random_index_module –with-http_realip_module –with-http_secure_link_module –with-http_slice_module –with-http_ssl_module –with-http_stub_status_module –with-http_sub_module –with-http_v2_module –with-mail –with-mail_ssl_module –with-stream –with-stream_realip_module –with-stream_ssl_module –with-stream_ssl_preread_module –with-cc-opt=’-O2 -g -pipe -Wall -Wp,-D_FORTIFY_SOURCE=2 -fexceptions -fstack-protector-strong –param=ssp-buffer-size=4 -grecord-gcc-switches -m64 -mtune=generic -fPIC’ –with-ld-opt=’-Wl,-z,relro -Wl,-z,now -pie’ –add-dynamic-module=/root/nginx/ngx_http_geoip2_module-3.4修改日志格式
SQL
load_module modules/ngx_http_geoip2_module.so;
#修改日志格式
log_format json_analytics escape=json ‘{‘
‘”msec”: “$msec”, ‘
‘”connection”: “$connection”, ‘
‘”connection_requests”: “$connection_requests”, ‘
‘”http_referer”: “$http_referer”, ‘
‘”http_user_agent”: “$http_user_agent”, ‘
‘”request_method”: “$request_method”, ‘
‘”server_protocol”: “$server_protocol”, ‘
‘”status”: “$status”, ‘
‘”pipe”: “$pipe”, ‘
‘”server_name”: “$server_name”, ‘
‘”request_time”: “$request_time”, ‘
‘”gzip_ratio”: “$gzip_ratio”, ‘
‘”http_cf_ray”: “$http_cf_ray”,’
‘”geoip_country_code”: “$geoip2_data_country_code”,’
‘”geoip2_city_name_en”: “$geoip2_city_name_en”, ‘
‘”geoip2_city_name_cn”: “$geoip2_city_name_cn”, ‘
‘”geoip2_longitude”: “$geoip2_longitude”, ‘
‘”geoip2_latitude”: “$geoip2_latitude”‘
‘}’;
map $http_x_forwarded_for $real_ip {
default “”;
“~^(?P<ip>\d+\.\d+\.\d+\.\d+)” $ip;
“~^(?P<ip>\d+\.\d+\.\d+\.\d+),.*” $ip;
}
#指定日志的位置,会放在nginx目录下
map $status $log_path {
~^4 /logs/loki-error.log;
~^5 /logs/loki-error.log;
default /logs/access.log;
}
geoip2 /usr/local/nginx/modules/GeoLite2-Country.mmdb {
auto_reload 5m;
$geoip2_metadata_country_build metadata build_epoch;
$geoip2_data_country_code source=$real_ip country iso_code;
$geoip2_data_country_name country names zh-CN;
}geoip2 /usr/local/nginx/modules/GeoLite2-City.mmdb {
$geoip2_city_name_en source=$real_ip city names en;
$geoip2_city_name_cn source=$real_ip city names zh-CN;
$geoip2_longitude source=$real_ip location longitude ;
$geoip2_latitude source=$real_ip location latitude ;
}
fastcgi_param COUNTRY_CODE $geoip2_data_country_code;
fastcgi_param COUNTRY_NAME $geoip2_data_country_name;
fastcgi_param CITY_NAME $geoip2_city_name_cn; check interval=3000 rise=2 fall=5 timeout=1000 type=tcp;
check_http_send “HEAD /health/check/status HTTP/1.0\r\n\r\n”;
check_http_expect_alive http_2xx http_3xx;配置promtail收集
SQL
cat << EOF >> /data/promtail/config.yaml
server:
http_listen_port: 9080
grpc_listen_port: 0positions:
filename: /tmp/positions.yamlclients:
url: http://192.168.119.191:3100/loki/api/v1/pushscrape_configs:
job_name: nginx
static_configs:
targets:
localhost
labels:
job: nginx
host: $host
agent: promtail
path : /usr/local/nginx/logs/loki-error.log
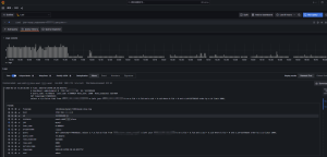
EOF结合grafana呈现效果

案例2:数据库慢查询收集
配置promtail收集
SQL
cat config.yaml
server:
http_listen_port: 9080
grpc_listen_port: 0
positions:
filename: /tmp/positions.yaml
clients:
url: http://192.168.119.191:3100/loki/api/v1/push
scrape_configs:
– job_name: mysql-slowlogs
static_configs:
– labels:
instance: usa4-rds03-slave
projectname: chat
job: mysql
__path__: /database/mysql/1266/mysql-slow.log
pipeline_stages:
– multiline:
firstline: ‘#\sTime:.‘
– regex:
* expression: ‘#\s*Time:\s*(?P<timestamp>.*)\n#\s*User@Host:\s*(?P<user>[^\[]+).*@\s*(?P<host>.*]).***Id:\s***(?P<id>\d+)\n#\s*Query_time:\s*(?P<query_time>\d+\.\d+)\s*Lock_time:\s*(?P<lock_time>\d+\.\d+)\s*Rows_sent:\s*(?P<rows_sent>\d+)\s*Rows_examined:\s*(?P<rows_examined>\d+)\n(?P<query>(?s:.*))$’
– labels:
timestamp:
user:
host:
id:
query_time:
lock_time:
rows_sent:
rows_examined:
query:
– drop:
expression: “^ *$”
drop_counter_reason: “drop empty lines”结合grafana呈现效果

- 总结与展望
总体而言,Loki相对轻量级,具有较高的可扩展性和简化的存储架构,但需要额外的组件,Loki使用的是自己的查询语言LokiQL,有一定的学习曲线。若是数据量适中,数据属于时序类,如应用程序日志和基础设施指标,并且应用使用kubernetes Pod形式部署,则选择Loki比较合适。
Loki正在成为云原生时代日志管理的标准解决方案,其与以下技术的整合值得关注:
- OpenTelemetry:统一日志、指标、追踪的采集标准
- WAL(Write-Ahead Logging):提升高吞吐场景下的可靠性
- 边缘计算:轻量级特性适合IoT设备日志收集
附录
参考文章: