-
Ceph新引入的Dashboard介绍

Ceph 仪表板和登陆页面
Ceph Dashboard 是一个基于 Web 的管理和监控应用程序,我们可以通过它检查和控制 Ceph 集群中的各个方面和资源。它作为 Ceph Manager Daemon 模块实现,并且是其中不可或缺的一部分。具体信息如链接 (https://docs.ceph.com/en/quincy/mgr/dashboard/#overview)。
Ceph Dashboard 的登录页面作为主页,包含集群整体状态、性能和容量等指标。它提供有关集群实时管理功能,允许通过 页面管理 Ceph 的大部分功能。
随着 Ceph 仪表板添加新的特性和功能,登录页面也做了些更新:

Goals
该项目的目标是增强登录页面的用户体验。这将通过结合保留现有功能、引入新功能、以清晰和有条理的方式呈现信息以及设计用户友好的界面来实现。通过遵循这些准则,我们的目标是使登录页面成为轻松监控集群的强大工具。
为实现这一目标,开发的主要重点是:
- 维护现有功能
- 增强附加功能
- 布局重新安排
- 维护结构化内容
- 以用户为中心的设计
Components
在本节中,我们将仔细研究构成此仪表板布局的各个组件或 “card”。
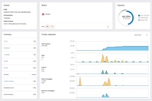
Details card
详细信息卡片提供集群配置的概览,显示集群的各个关键方面。

Status card
状态卡片提供集群健康状况的页面展示。它还显示按严重性(危险和警告)分组的集群警报,以便于查看。


Capacity card
容量卡片使用圆形图显示集群的总容量和已用容量。图表的外环代表为 OSD 配置的接近满载和满载比率阈值,而内蓝色环显示已用容量。此图表可帮助我们跟踪集群的总已用容量并监控它是否保持在配置的阈值以下。

已用容量,以蓝色内环显示,在超过警告和危险阈值后分别变为黄色和红色:

Inventory card
清单卡片用作集群的清单,并允许我们跟踪集群内的所有资产。我们可以通过单击其链接直接访问此卡片中的每个项目,这会将我们重定向到相应的页面。

Cluster utilization card
集群利用率卡片向我们显示集群的当前性能:
- **Used capacity:**我们集群使用的总容量。图表的最大值是集群的最大容量。
- **IOPS(Input/Output Operations Per Second):**它表示集群正在处理的读写操作数。
- **Latency:**指处理读取或写入请求所需的时间量。
- **Client throughput:**它衡量客户端读取或写入集群的数据量。
- **Recovery Throughput:**和上面类似,但是用于集群恢复读写。

数据直接从 Prometheus 获取,并允许我们设置 5 分钟到 7 天不等的不同时间范围。所有图表都是实时更新的,因此我们可以跟踪集群的不同操作。
此外,通过将鼠标悬停在任意图表上,我们可以快速访问其值 —— 将出现一个工具提示,显示当时的时间和值。
在左侧,我们可以找到每个图表的名称,下方是最新值。我们可以将鼠标移到它们上面以区分读取和写入操作。
原文:
https://ceph.io/en/news/blog/2023/landing-page/