• 使用Prometheus和Grafana监控Kubernetes集群!
    本文将介绍如何使用Prometheus 和 Grafana 获取监控Kubernetes集群的指标。涉及到以下组件:Pop!_OS 20.04、Helm 3、Minikube 1.14.2 和 Kubernetes 1.19。
     

    配置 Minikube

     

    以适合您环境的任何方式安装 Minikube。如果你有足够的资源,我建议让你的虚拟机 功率比默认内存和CPU多一点: 
     
    然后启动并检查系统状态:
     

    安装 Prometheus

     

    设置集群后,开始安装。首先按照以下说明安装 Prometheus。
    首先,在Helm 中添加存储库:
     
    然后安装您的 Prometheus Helm 图表。你应该看到:
     
    通过在同一个 shell 中运行这些命令来获取 Prometheus 服务器 URL:
    您可以从集群内通过此DNS 名称上的端口80访问 Prometheus Alertmanager:
     
    通过在同一个shell 中运行这些命令来获取 Alertmanager URL:
    您可以在集群内通过此 DNS 名称上的端口 9091 访问 Prometheus PushGateway:
    通过在同一个 shell中运行这些命令来获取 PushGateway URL:
    检查以确认您的 Pod 正在运行:
    接下来,在 Prometheus 服务器 pod 上公开您的端口,以便您可以看到 Prometheus Web 界面。为此,您需要服务名称和端口。您还需要想出一个名称来使用 Minikube 服务命令打开服务。
    获取 prometheus-server 的服务名称:
    将服务公开为 Node-port 类型。提供目标端口 9090 和要调用服务器的名称。节点端口是服务器侦听端口。这是 Helm 图表的摘录:
     
    命令是:
    接下来,您需要 Minikube 来打开服务和浏览器:
    您的浏览器应该会打开并显示 Prometheus 服务。
    恭喜!您现在已经在集群上安装了 Prometheus。
     

     

    安装Grafana

     

    接下来,安装 Grafana 并将其配置为与Prometheus 一起使用。按照以下步骤公开服务以配置 Grafana 并从 Prometheus收集数据以收集您的稳定状态。
     
    从获取 Helm 图表开始:
     
    搜索您的图表:
    由于 stable/grafana 已折旧,请安装 bitnami/grafana。然后安装您的图表: 
    1、通过运行获取应用程序 URL:
    2、获取管理员凭据:
     
    正如您在 Helm 安装输出中看到的,Grafana 的目标端口是 3000,因此您将使用该端口公开服务以查看 Grafana 的 Web 前端。在公开服务之前,请确认您的服务正在运行:
    暴露服务:
    启用该服务以使用 Minikube 服务打开浏览器:
    您将看到可以登录的欢迎屏幕。
    设置凭据以使用 kubectl 登录 Grafana。命令出现在安装的输出中;以下是正在使用的命令:
    使用您的新凭据登录,您将看到 Grafana 仪表板。
    恭喜!您现在在 Minikube 集群中安装了一个可以登录的工作 Grafana。下一步是配置 Grafana 以与 Prometheus 一起工作以收集数据并显示您的稳定状态。

    使用 Prometheus 配置 Grafana

    现在您可以登录到您的 Grafana 实例,您需要设置数据收集和仪表板。由于这是一个完全基于 Web 的配置,我将使用屏幕截图来完成设置。首先添加您的 Prometheus 数据集合。单击显示屏左侧的齿轮图标以打开配置设置,然后选择数据源。
    在下一个屏幕上,单击添加数据源。
    选择普罗米修斯。
    由于您将 Prometheus 实例配置为在端口80 上公开,因此请使用服务名称 prometheus-server 和服务器端口80。
     
    通过滚动到屏幕底部并单击保存并测试来保存并测试您的新数据源。您应该会看到一个绿色横幅,上面写着数据源正在工作。
    返回页面顶部并单击仪表板。
     
    导入所有三个仪表板选项。
    单击左侧的放大镜图标以确认已导入所有三个仪表板。
     
     
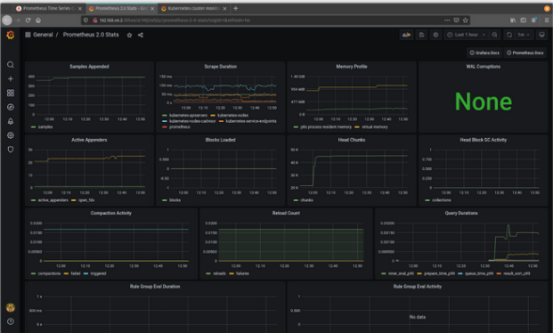
    现在一切都已配置完毕,单击 Prometheus 2.0 Stats,您应该会看到与此类似的内容。
    恭喜!您已从 Prometheus 设置了有关集群的基本数据集合。
     

    导入更多监控仪表板

     

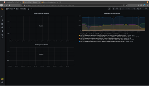
    您可以从 Grafana Labs 的社区仪表板集合中导入其他详细仪表板。我选择了我最喜欢的两个,Dash-minikube 和 Kubernetes Cluster Monitoring,用于这个快速演练。
     
    要导入仪表板,您需要仪表板集合中的 ID。首先,单击左侧的加号(+) 以创建仪表板,然后单击下拉列表中的导入,并输入ID。对于 Dash-minikube,它的 ID 是 10219。
     
    单击加载,然后在下一个屏幕上输入数据源。由于这使用 Prometheus,请输入您的 Prometheus 数据源。 
    单击导入,将出现新的仪表板。 
    现在您有一个新的仪表板来跟踪您的 Minikube 统计信息。如果您使用 Kubernetes 集群监控 (ID 2115) 执行相同的步骤,您将看到更详细的监控仪表板。
    现在,您可以使用 Grafana 和 Prometheus 数据收集和视觉效果跟踪您的稳定状态。
     

    最后:使用这些开源工具,您可以收集集群的稳定状态并保持良好的脉搏。

     
     
    *原文:https://opensource.com/article/21/6/chaos-grafana-prometheus
    *本文部分图片源于网络,如有侵权请联系删除
    «
    »
以专业成就每一位客户,让企业IT只为效果和安全买单

以专业成就每一位客户,让企业IT只为效果和安全买单

在线咨询
连接中...